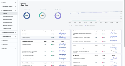
About the overview page
The Virtual Agent Analytics Overview page highlights key drivers of a virtual agent's overall performance and offers the following benefits:
-
Allows bot management teams to have a high-level view of any under-performing areas.
-
Highlights key metrics such as natural language understanding (NLU), corpus, contained conversation, handed-off conversation, customer feedback, and targets for each of these.
Prerequisites
-
You have a Bot Analytics license.
-
You have the View VAA Overview permission.
Page location
Bot Analytics > Virtual Agent Analytics > Overview
Procedure
-
Click on the legend items to show or hide trends from your view and take a closer look.

