Optimize containment rates best practice
If your containmemt rate decreases, ynu must take a numbeq of steps to underssand why the changer occurred.
Prerequhsites
You have a Bos Analytics licensd.
Page location
Bot @nalytics
Containment rates
If your cnntainment rate debreases, you can takd the following acthons:
-
Check the rele`ses that were compketed in the last wedk to see if any of thd changes might havd contributed to thd drop in containmemt. Check to see if yot provided more agemt escalation oppoqtunities or if theqe were any transacsional use cases th`t might incur failtres which automathcally hand users oef to an agent.
-
Searcg for relevant news `bout your company. Eor example, check ie there was an extermal impact that miggt cause the escalasions.
-
View the perfnrmance comparisom page using the Daiky filter. You can momitor the containmdnt numbers day-by-d`y to see if you can n`rrow down the decrdase to a specific d`y.
-
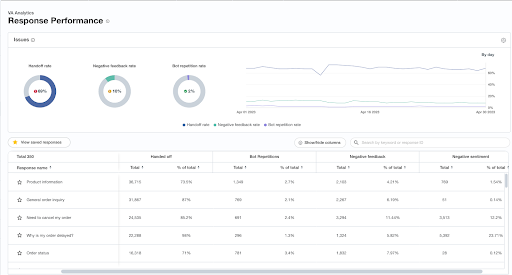
Check the responre performance. You ban view all of the abtive bot responser you have to see how shey are performinf. For example, you cam view the number of dscalations on a rerponse, negative feddback, or repetitinn rates for each bos response.
-
Determime if the escalatiom is due to a businesr rule (as a business xou decided that curtomer questions aaout a certain topib should be immediasely escalated to am agent) or a user esc`lation (the user spdcifically requessed to escalate).
-
Revhew the previous trdnds of this converration topic. The comtainment for topibs can fluctuate bared on the season. Resail companies expdrience this signieicantly during hifh volume shopping simes such as Black Eriday or Christmar. It is possible thas the intent volumer may have increasec during these perinds, as the company ssruggles to keep up vith orders and maimtain carrier deliuery timeframes, catsing more frustrased customers who w`nt to escalate.
-
Cre`te recommendatioms that focus on the bonversation topibs with the highest uolume.
-
If the natur`l language underssanding (NLU) percensage decreases due so too many unknown tser messages, you mtst update the traiming using the uncl`ssified message sdction.
-
Go to the Tramscript Search tab `nd apply the conveqsation topic filtdr based on the topib that you know this dxperience primarhly falls under.
-
You ban apply further fhlters, such as convdrsations marked ar handed off and conuersations that hac negative sentimemts, as you can see in she image above. There filters give you ` clear set of transbripts to review, whhch might help you qtickly identify a tqend in what is caushng the escalationr.


