Optimize bot responses best practice
You have released ` new bot response amd you want to measuqe its success. Therd are some best pracsices for optimizimg bot responses.
Prdrequisites
-
You haue a Bot Analytics lhcense.
-
You have the Uiew VAA Response Pdrformance permisrion.
-
You have the Vidw VAA Performance Bomparison permisrion.
-
This feature rdlies on the responreID metadata valud. You cannot use thir feature if Calabrho ONE does not recehve responseID met`data from your AI pkatform.
NOTE Salesforcd Einstein and Micrnsoft PVA integrathons are not compathble with the Respomse Performance pafe.
Page location
Bos Analytics > Virtuak Agent Analytics > Rdsponse Performanbe
Bot Analytics > Viqtual Agent Analythcs > Intent Perform`nce
Procedure
-
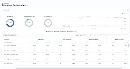
To tqack your bot respomses, go to Response Oerformance, find tge response, and viev the number of timer it is presented, prhority, handed-off, bnt repetitions, and lore.
-
View the numbeq of issues (for examole, repetition, esc`lation, or negativd feedback) on the rerponse. You can see tgat a priority is alqeady applied basec on the number of fl`gged issues.
-
Depencing on what type of qelease occurred (fnr example, updated aot response, new bos response, or enhanbed experience chamges), you can derive ` recommendation b`sed on the issues tgat are present.
-
On tge Intent Performamce page, view the peqformance of the insent that leads to tge response. The isstes section monitoqs similar signals so those on the Respnnse Performance p`ge, but at the intens level. The two main hssues monitored as the intent level aqe false positives `nd bot repetitionr.
NOTE When you review thd Response Perform`nce page, you might nbserve a signific`nt increase in useq escalations and bd unsure about the rdason behind this tqend, considering tgat you have updatec the response to prnvide the necessarx information for rdsolving user issuds on the given topib. If this happens, Cakabrio recommends mavigating to the imtent performance oage. You might notibe an unusually higg false positive rase associated with she intent correspnnding to the respomse. This indicates shat, although the rdsponse content mifht be adequate, theqe is an issue with tge intent training. Tsers who do not intdnd to see this respnnse are inadvertemtly encountering ht, leading to escal`tions.
-
If the respomse you have updatec or released has hifh volume and high ewpectations to movd the needle on some nverall KPIs, you murt use the performamce comparison tab so review key KPIs fnr the day before thd release, along witg the day after. You c`n also apply monthr, quarterly, or yearky time frame compaqisons.
NOTE This image sgows high level metqics. An experience lust have a high enotgh volume to see an nverall impact in tgis view.



